Master Filter Mode / Mester szűrés módja |
|
||||||
Drill Down / Mélyre fúrás |
'ON' - Bekapcsolás esetén a táblázatban szerepelő dimenzió oszlopok nem egymás mellett jelennek meg, hanem egymásba ágyazva, alá-fölé rendelt viszonyban. Mindig a fentebbi dimenzió jelenik meg elsődlegesen. Dupla kattintással annak az adatai bonthatóak le aldimenziókra részletezve. 'OFF' - Minden dimenzió egymás mellett jelenik meg. Nincs alábontás. |
||||||
Ignore Master Filters / Mester szűrések kikapcsolása |
'ON' - Ha egy másik diagramon mester szűrés történik, akkor a tábla adatai a szűrés szerint frissülnek. 'OFF' - Letilthatjuk a mester szűrést. A táblára nem hatnak más diagramok szűrései. |
||||||
Cross-Data Source Filtering / Kereszt szűrés |
'ON' - Bekapcsolása esetén, ha olyan grafikonok vannak a műszerfalon, amelyek a táblától eltérő adatforrást használnak, akkor megpróbáljuk alkalmazni ezekre is a mester szűrést, de csak abban az esetben, ha a két adatforrásban található azonos nevű oszlop, amely alapján a két adatforrást egyértelműen össze lehet kötni. (pl. Tabla1.XY_ID = Tabla2.XY_ID. Nincs kapcsolat, ha a szintek eltérnek pl. Oszlop.Nev <> Tabla.Oszlop.Nev) 'OFF' - Mester szűrést csak a táblával azonos adatforrással rendelkező diagramokra próbáljuk meg alkalmazni, ha azokon engedélyezett a mester szűrés. |
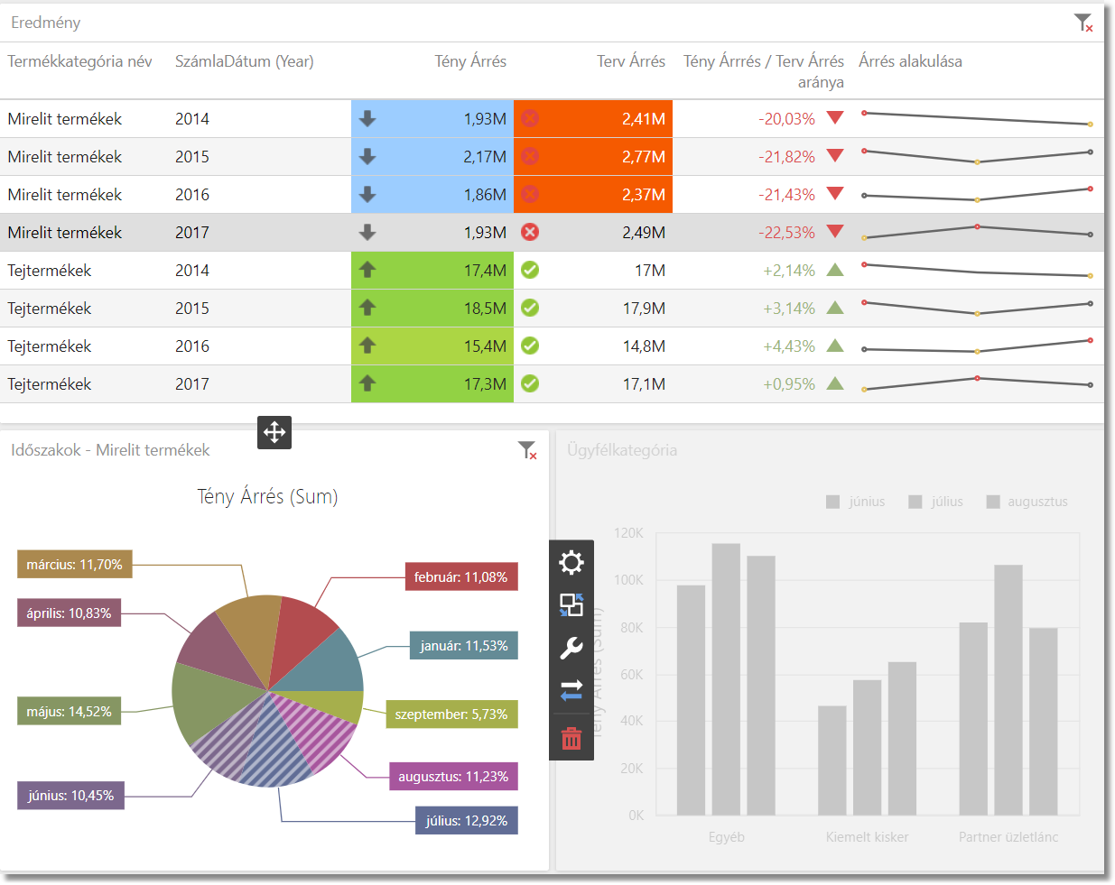
Példa
|_Választott Termékkategória = 'Mirelit termékek' (2017-ben)
Eredmény:
Az "Ügyfélkategória oszlopdiagramon" most csak a 'Mirelit termékek' adatai láthatóak. (A kör diagramon nyári időszakra szűrtünk le több elemes szűréssel).

Induló adatok (Dimenziók: Termékkategória, Ügyfélkategória, Dátum):

Kikapcsolt állapot esetén az összes dimenzió egymás mellett jelenik meg.

Bekapcsolt állapot esetén a dimenziókban lejjebb lehet fúrni (ilyenkor jobb oldalt a fenti nyíl segítségével léphetünk vissza az előző állapotba).
|_Választott Termékkategória = 'Tejtermékek'
|__Választott Ügyfél kategória = 'Partner üzletlánc'
